混流泵的主要參數之揚程:
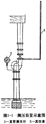
揚程以H表示。如果揚程概念不清,很難選用水泵。為了弄清揚程的確切含義,可先了解一下揚程是怎樣測試出來的。圖1-1是一臺混流泵的測壓裝置。在泵的進口與出口分別設有測壓點,在測壓點設有測壓計。如果揚程甚低,可用水柱測壓計來測量。當水泵運行時可以看到泵出口測壓計的水柱上升到一定的高度,例如水柱上升到3米高,這3米高的水柱對測管的底部(接測壓孔)是具有壓力的,這3米水柱對管底的壓力定義為該水柱具有3米水頭。這時,這3米水頭恰好與葉輪所產生的排出壓力相平衡。于是,得到排出揚程的定義:這一與3米水頭相平衡的由葉輪產生的壓力叫做排出揚程,用符號hc表示。
在泵的進口部分可有兩種情況。一種是臥式系,其軸心線高于進水位時,泵進口處表現為負壓、也就是具有真空度。可用U形差壓計或真空表測量。如測出為3米水柱的真空度,則定義為泵的吸上揚程為3米,并用符號hs表示。另一種情況是立式混流泵,例如導葉式混流泵,葉輪通常都浸在水中,.這時,進水面水位高于葉輪中心線,稱為灌注水頭,也就是負吸上高度,或稱為負吸上揚程。
圖1-1測壓裝置示意圖

—定單位的壓力、水頭或揚程是可以換算的,即一個工程大氣壓相當于10米水柱髙度或等于735毫米水銀柱。試驗時,常用水銀差壓計來測量揚程,它比用水柱測量方便些。
由上述可見,揚程(即總揚程或全揚程)就是排出揚程和吸上揚程之和,如果葉輪是浸入水下的,則揚程為排出揚程和灌注水頭之差。
值得注意的是,排出揚程包括泵中心至出水面距離及各種損失,立式泵的排出揚程應從葉輪進口開始算起。同樣,吸入髙度及灌注水頭中也是包括幾何距離與各種損失在內的。而灌注水頭中,必須取幾何高度與損失之差。
總揚程的計算:我國各制造廠所提供的各隨機文件上可査到泵的揚程值,此揚程都是指泵的總揚程,是表示單位水經過泵的葉輪后所得到的能量增加量。選用水泵時,應杷吸水面至排出水面的垂直距離加上各種損失的總和大體上等于最高效率點附近的總揚程值。如已知上下水位,需要設計單位設計新型水泵,這時實際揚程即為上下水位之差,稱為凈揚程。給定設計揚程時,應根據泵站設計方案另加損失揚程。上下水位常為變化值,應取多數情況下的數值(加權平均)。
本文源自http://www.7tkt.com/news/jishuzhishi/376.html,轉載請注明出處。
(責任編輯:潛水渣漿泵http://www.7tkt.com)
聯系人:王經理
電話/傳 真:0312-3426585
廠 址:河北省保定市安國市石佛鎮石佛村紅星區41號
網 址:http://www.7tkt.com
郵 箱:415380809@qq.com
版權所有:河北聚信泵業有限公司|潛水渣漿泵
備案號:冀ICP備17024991號-1